粉體行業在線展覽
惰性氣體保護系統
面議
歐力德
惰性氣體保護系統
662
概述
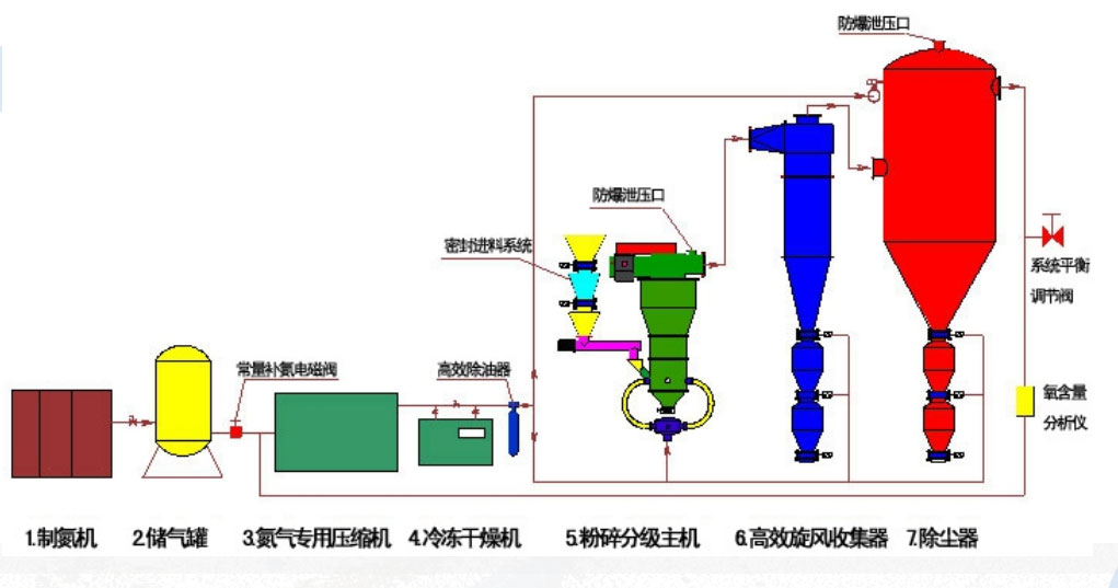
?惰性氣體保護氣流粉碎分級系統是在流化床氣流粉碎分級機的基礎上,采用氮氣或二氧化碳作為粉碎工作介質,由氮氣壓縮系統、氮氣濾清系統、粉碎系統、分級系統、收集系統、加、卸料系統、氮氣純度測試補充系統、制氮系統以及電氣控制系統組成。成套設備其生產制造工藝為我公司成熟技術,質量可靠,性能穩定。在金屬粉末,易氧化原料及易燃易爆物料加工中已得到廣泛應用。
? 設備特點
?惰性氣體保護氣流粉碎分級機整個生產流水線采用全封閉負壓循環運行,大多采用PLC編程控制,盡量減少人為操作和控制因素,控制柜可安放于遠處單獨的控制房,包裝出料采用自動包裝機,現場觀測采用監控探頭,可完全做到無人操作。安 全方面,惰性氣體保護粉碎分級機主要有以下特點:
1、隔絕氧氣。設備投料啟動前,先用氮氣置換密閉循環系統中的空氣,同時密閉加料、卸料系統可將加、卸料過程中帶入的少量空氣用氮氣置換出來,保持系統內氧含量基本穩定。
過程中用氧氣含量測試儀不斷監測氣流中的氧氣含量,超過一定程度時便立即補充氮氣,使其氧氣含量始終保持在安全生產標準之內。
2、控制氣粉濃度。設備配套的加料系統,為全封閉、勻速裝置,由控制柜編程控制。全封閉起到隔絕氧氣的作用,勻速則控制加入的設備內部的物料濃度,加料速度任意可設置。
勻速加入到設備內部的物料如在設備內部產生堆積,安 全也沒有保證。所以,設備外形,比如管道的彎曲角度;各部件的形狀等等,都通過科學計算,拒絕設備內部的死角,同時通過設備內高速氣流的帶動與沖刷,粉體在管道內不會堆積。
3、及時釋放靜電及消滅點火源。脈沖反吹收集器用帶碳鋼絲特種濾料,可以及時消除靜電,同時保證脈沖清灰干凈。設備為全金屬構件,全部接地,以盡量釋放粉體靜電。
4、循環空氣冷卻。因全系統為閉路循環系統,設備內部有多個運動部件,在高速運動中會產生一定溫度,而溫度對加工中的安 全來說至關重要。故設備在管道上安裝有散熱片式冷卻器一個,能有效降低設備長時間工作或高溫環境下工作帶來的隱患。
5、防爆。全系統在全線管道不同位置布有防爆孔,在因系統內部壓力及濃度超標引起的爆鳴和爆炸時將損失降低。全系統所采用的電機等裝置均為防爆電機,密封性能好,有效降低粉塵的堆積。
6、應急停機。設備應急停機觸發開關與氧含量測試儀連接,通過氧含量測試儀監控的氧含量濃度,在預定時間內仍未達到預設值的,觸發應急停機,設備停止加料,引風機關停,分級機延遲關停,氮氣補充系統繼續工作直至人工關停。
