粉體行業在線展覽
SCR脫硝
面議
保藍環保
SCR脫硝
1563
————————— ◆ 火電廠煙氣脫硝基本概念 ◆ ————————————
>>概念
煙氣脫硝是NOx生成后的控制措施,即對燃燒后產生的含NOx的煙氣進行脫氮處理的技術方法。
氮氧化物(NOx)一般包括NO 、NO2 、 N2O 、 N2O3 、 N2O4 、 N2O5 等,但是大氣主要污染物還是NO 和NO2 。
火力發電廠燃煤鍋爐燃燒煙氣中(脫硝前)的氮氧化物NOx主要包括NO、NO2,其中NO約占NOx排放總量的95%(體積濃度),NO2約占NOx排放總量的5%(體積濃度)。
>>氮氧化物生成機理
1、燃料型NOx
燃料型NOx是指燃料中氮的化合物在燃燒過程中被氧化所生成的NOx。燃料型NOx是燃煤電廠鍋爐產生NOx的主要途徑,大約占NOx總量的75%-90%。
2、熱力型NOx
熱力型NOx是指空氣中的氧氣和氮氣在燃料燃燒時的高溫環境下生成NO和NO2的總和。反應式如下:
N2 + O2→2NO
NO+O2 →NO2
3、其他方面:
瞬態型的NOx:分子氮在火焰前沿的早期階段,在碳氫化合物的參與影響下,通過中間產物轉換的NOx,這部分數量很少,一般不予考慮。
>>氮氧化物生成機理
根據NOx生成機理,世界上控制NOx的技術主要包括燃燒時盡量避免NOx的生成技術和NOx生成后的煙氣脫除技術。
1、減少NOx燃燒技術
減少熱力NO的措施:①減少燃燒**溫度區域范圍;②降低燃燒峰值溫度;③降低燃燒的過量空氣系數和局部氧氣濃度。
減少燃料NO的措施:①減少過量空氣系數;②控制燃料與空氣的前期混合;③提高入爐的局部燃燒濃度;④利用中間生成物反應降低NOx產量。
2、煙氣脫硝
隨著環保要求不斷提高,各種低氮燃燒技術降低NOx的排放不能滿足環保的要求,需采取燃燒后的煙氣脫硝處理。
3、燃料分級燃燒
燃料分級燃燒的原理來自于氮氧化物的化學特征,氮氧化物與烴基加上一氧化碳、氫氣、碳等在一定條件下,發生反應變回氮氣。這種方法的優點是效率非常高,一次反應可以使排放量降低一半左右,并且通過反應還可以起反饋作用,抑制氮氧化物的再生。
———————◆ 煙氣脫硝SCR工藝 ◆———————————————
目前世界上使用*廣泛的方法是選擇性催化還原法(SCR) 和選擇性非催化還原(SNCR) 。
SCR技術:選擇性催化還原法(SCR為Selected Catalytic Reduction英文縮寫)。
SNCR技術:選擇性非催化還原法(SNCR英文縮寫為Selected Non-Catalytic Reduction英文縮寫)。
SNCR/SCR混合法技術:選擇性非催化還原法和選擇性催化還原法的混合技術。
>>溫度窗
任何一個化學反應都存在適宜反應發生的溫度,通常把這個溫度區間稱為“溫度窗”。NH3對NOx選擇還原在有催化劑和沒催化劑存在的情況下,具有不同的反應“溫度窗”。在不添加催化劑的時候, NH3對NOx理想還原溫度窗為850-1200℃,如果溫度低于這個區間,還原反應速度就變得緩慢。催化劑的作用能提高化學反應速率,而自身結構和性質不發生變化。正是由于催化劑的加入,使NH3對NOx還原溫度窗降低到250-420 ℃。不同的催化劑種類,溫度窗也有所不同。
>>SCR技術原理
選擇性催化還原法(SCR技術)是以氨(NH3)作為還原劑,在催化劑作用下,將NOx的還原成無害的N2和H2O。 NH3有選擇的與煙氣中NOx反應,而自身不被煙氣中的殘余的O2氧化,因此稱這種方法為“選擇性”。
有氧條件下反應式如下:
4NO + 4NH3 + O2→ 4N2+ 6H2O
2NO2 + 4NH3 + O2→ 3N2 + 6H2O
>>SCR工藝流程
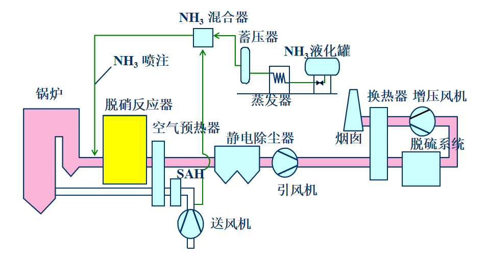
整個SCR煙氣脫硝系統分為兩大部分,即SCR反應器和還原劑存儲及供應系統。
1、SCR反應器
一般SCR反應器布置在鍋爐省煤器與空預器之間,溫度為350℃左右的位置。煙氣從省煤器底部導出,與帶有氣氨的稀釋空氣混合,經一段煙道穩流,通過導流板進SCR反應器反應。煙氣經脫硝后進空預器。

2、還原劑存儲及供應系統
氨水存儲及供應系統包括氨水儲罐、卸氨泵和氨水輸送泵、氨氣稀釋槽、廢水泵、廢水池等等。此套系統提供氨水供脫硝反應使用。氨水的供應由液氨槽車運送,利用氨水卸料泵將氨水由槽車輸入氨水儲罐內。
尿素儲存及供應系統包括尿素溶解罐、尿素溶液儲存罐、轉存泵、尿素溶液輸送泵,稀釋水泵等。尿素需要從尿素溶解罐填料口注入,在罐內與除鹽水混和達成一定的比例,再經過轉存泵注入尿素溶液儲存罐內儲存。

———————— ◆ 鍋爐SCR脫硝裝置流程圖 ◆ ————————

—————————— ◆ 運行注意事項 ◆ ————————————
氨氣在空氣中體積濃度達到16-25%時(*易引燃濃度17%),遇明火會發生爆炸,如有油類或其它可燃性物質存在,則危險性更高。運行中控制混合器內氨的濃度遠低于爆炸下限,一般控制在5%。
氨是有毒物質,吸入或接觸對人體有嚴重的危害,當要將氨系統管路打開時,需要用氮氣沖管置換后再進行作業。
控制氨逃逸率小于3ppm,因為煙氣中部分SO2會轉化為SO3, NH3+ SO3+H2O——(NH4)SO4/ NH4HSO4
NH4HSO4沉積溫度150-200℃,粘度大,加劇對空預器換熱元件的堵塞和腐蝕。
>>催化劑堵塞和失效
反應器布置在高含塵煙氣段,這里的煙氣未經過除塵,飛灰顆粒以及堿金屬對催化劑的沖蝕和沉積比較嚴重,會引起催化劑空隙堵塞現象,甚至可能引起催化劑中毒,使催化劑活性降低。為保證理想的脫除效率,催化劑表面必須保持清潔,在反應器內安裝吹灰器對催化劑層進行定期清潔。